GuardsPro Back-Office Dashboard v9.8.0 is now live, delivering one of the most significant upgrades yet for security teams managing complex operations. Built to reduce manual effort, improve visibility, and support confident decision-making, this release introduces AI-driven intelligence, a fully reengineered asset management experience, and workflow enhancements designed for scale.
From organizations managing a handful of sites to enterprises overseeing large, distributed operations, v9.8.0 brings a new level of efficiency and control to back-office security—without adding complexity.
GuardsProAI Is Live: Smarter Reports, Faster Decisions
With the release of v9.8.0, GuardsProAI is now available within the back-office dashboard, transforming how operational data is reviewed and understood.
Through AI-Powered Reporting, supervisors and managers can instantly generate concise summaries of daily reports, incidents, and activities. Instead of spending time reviewing lengthy logs, teams can quickly identify key events and trends, significantly reducing review time while ensuring critical information is never missed.
AI-driven report tagging further enhances organization by automatically categorizing reports. This makes it easier to search, filter, and analyze data across sites and timeframes, strengthening security operations management and enabling faster, more proactive responses. Configurable AI module settings also ensure organizations retain control over how AI features are applied within their workflows.

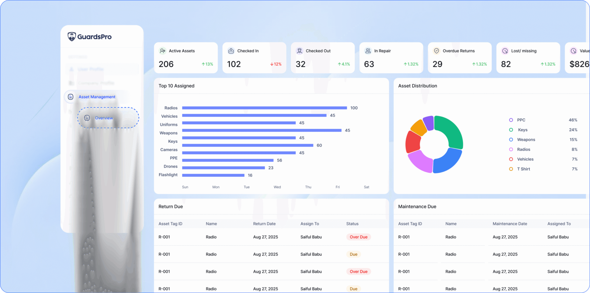
Asset Management, Rebuilt for Real-World Operations
Asset management in GuardsPro v9.8.0 has been completely rebuilt to support real-world security operations at scale.
The new Asset Management Overview Page provides a centralized snapshot of assets, including statuses, assignments, and activity history. Teams can easily add, edit, archive, or delete assets, assign them to guards or sites, and maintain detailed asset notes to ensure full traceability and accountability.
Advanced filtering, along with PDF and Excel exports and email sharing, simplifies audits, compliance checks, and internal reporting. Asset data is no longer fragmented—it’s structured, accessible, and actionable within a single asset management system. Enhanced asset categorization also allows organizations to organize inventories in a way that reflects their operational needs.

Stronger Vendor and Purchase Order Workflows
v9.8.0 introduces meaningful improvements to how vendors and procurement are managed within GuardsPro.
The enhanced Vendor Management experience allows teams to maintain vendor listings, update information, add notes, and access vendor-specific overviews with associated purchase orders. Built-in filtering, export options, and email sharing streamline communication and documentation—key capabilities for reliable vendor management software.
Purchase order workflows have also been upgraded. Users can manage purchase listings, update or delete orders, change statuses through intuitive popups, and track every action through detailed activity logs. These improvements ensure transparency and accountability at every stage of the procurement process. Bulk upload options for assets and vendors further reduce setup time and support faster scaling.

Inventory Accuracy and Operational Visibility
Inventory management is more efficient and transparent in v9.8.0. Improved inventory listings, editing capabilities, and export options help teams maintain accurate records and quickly share inventory data when needed.
This increased visibility helps reduce asset loss, avoid duplication, and improve procurement planning—especially for organizations managing equipment across multiple locations or shifts—while reinforcing tighter back-office security controls.

Better Access Control, Subscriptions, and Mobile Usability
To support growing teams, asset management permissions are now fully integrated into role-based access control. Users can access only what they are authorized to manage, strengthening governance and operational security.
Asset Management is also available as a subscription-based module, giving organizations flexibility to enable features as they scale.
On the usability front, mobile users benefit from sorting and expand/collapse options that make navigation faster on smaller screens. Enhanced headers and footers in analytics PDFs also deliver cleaner, more professional reports for both clients and internal stakeholders.
A Major Step Forward for Security Operations
GuardsPro Back-Office Dashboard v9.8.0 is more than a routine update—it’s a meaningful platform upgrade. By combining AI-driven intelligence with end-to-end control over assets, vendors, inventory, and reporting, this release helps teams reduce manual work, improve visibility, and operate with confidence.
The result is smarter, more efficient back-office security that supports safer, more reliable security operations.
Upgrade today and experience the difference.
Start your free 30-day trial of GuardsPro today and see the difference it can make.
Sign up within 15 days to unlock an exclusive 15% discount on your subscription.
Want a walkthrough instead?
Book a live demo and discover how GuardsPro supports everything from scheduling and dispatch to mobile reporting.
Got feedback or questions?
Reach out to us anytime—we’d love to hear from you. Your feedback helps us improve and better support teams like yours.